Active slice monitoring in multi-vendor private 5G networks – delivering insights on 5G operations
Active slice monitoring in multi-vendor private 5G networks – delivering insights on 5G operations
First known deployment of active monitoring for real-time performance measurement and assurance in multi-vendor 5G SA private network with dynamic slice activation and orchestration.
Extending iCORA with active monitoring for real-time assurance
The iCORA project — spearheaded by Telenor Research & Innovation and backed by industry stakeholders[1] — continues to evolve into a unified, multi-vendor 5G platform, with an AI-powered customer portal and end-to-end orchestration. As we have noted in previous reports, iCORA enables a multi-vendor ecosystem for the delivery of automated network slices and their associated services. These, naturally, must support different QoS levels, aligned with the use cases for which each slice is intended.
Now, as part of this evolution, Emblasoft has introduced new tools for continuous active monitoring of the automated network slices, which can be used in conjunction with the test and verification capabilities already brought to the project consortium by our team.
The project is intended to showcase the viability of a dynamic marketplace for the automated delivery of network slices for private 5G networks. 5G non-public networks, or NPNs, are generally delivered to a specific customer, for a given use case. As such, they must meet stringent performance goals – and, in commercial operation, will be backed by SLAs between vendor and consumer.
iCORA has already demonstrated that slices can be delivered across multi-vendor networks in an automated manner. The enhancements offered by Emblasoft show that the assurance of these can also be automated, thanks to the integration of active monitoring capabilities.
Assurance for different slice types and slices
Network slices can be different and are defined, pace 3GPP, by slice types – 1 for Enhanced Mobile Broadband (eMBB), 2 for Ultra Reliable Low Latency Communication (URLLC), and so on.
They are further distinguished by a slice differentiator, allowing the provider to control the slices of a particular type dedicated to a given customer. That’s because a company may need multiple slices, perhaps one for each private network it runs at different locations – each of the same type but operated independently of each other.
The recent activities focused on slice type 2 – URLLC. URLLC sets out strict performance criteria – for which customers will, it is anticipated, pay a premium, and which must be safeguarded and assured to ensure they deliver the requisite performance. Emblasoft has pioneered active slice monitoring, working with the collaborators in the iCORA project to develop models that leverage synthetic traffic to validate slice performance.
Previously, the modelling had been run at slice inception, ensuring readiness for service and delivery to the customer – as a real-time capability within the overall automated service lifecycle. Now, active monitoring has been introduced to assure the integrity of the service delivered on a continuous basis within the operation of the slice in question. This enables continuous assurance for future commercial deployments.
Evolver, Prometheus and Grafana combine to deliver insights and optimisation for slice orchestration and management
The extended solution is built on a combination of Emblasoft’s Evolver active monitoring and test solution, Prometheus, and Grafana. Evolver provides stateful capabilities and supports the necessary 3GPP interfaces. This allows UEs to be emulated in the live network and for synthetic traffic to be generated. This includes both uploading and downloading files over TCP, and sending specific UDP test traffic - while KPIs such as packet loss, delay and many more are captured.
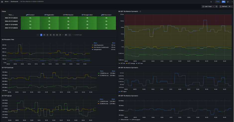
The Evolver Active Monitor, which has the capability of acting as a Prometheus metrics endpoint, meanwhile, in combination with Prometheus and the Prometheus Alert Manager, provides a well-known and robust framework to store and process data captured during the emulated sessions into time series, so that the slice monitor metrics can be parsed and presented in Grafana. Finally, Grafana offers customisable dashboards, so that the data can be displayed. Figure 1 highlights some of the results from test sessions which are continuously updated from the active slice monitor.

Figure 1 – SST 2, URLLC synthetic traffic sessions
The PDU sessions — with specific QFI and 5QI settings — are continuously monitored for latency times, throughput, and packet loss towards the data network, so that the slice can be optimised and verified as meeting the needs of the URLLC service enabled.
The Evolver active monitor is configured to send synthetic and well-defined test traffic at regular intervals – for example, a session can upload or download a specific test file every minute.
With the metrics captured, such as UDP packet loss, latency and more, deviations from the expected performance can be identified. Because the UE sessions emulate real traffic in the private network, the observed performance can be taken as a proxy for the behaviour of real UE flows, with similar QoS settings, accessing the services enabled in the network.
As such, adjustments to the network can be made automatically, because Evolver is integrated via API to the orchestration and control functions that supervise and deliver the services.
Additionally, Prometheus also includes an alert management function. Here, alarms from Evolver are processed and alerts generated for the operator via common tools, such as email, Slack and Microsoft Teams.
World’s first active monitoring for dynamic slicing; real-time feedback for the slice lifecycle
By using Prometheus and Grafana, which support dimensional data models, time series can easily be presented. This allows trends to be observed, as well as for users to zoom in and out of the data range. In this way, active monitoring reveals much more about the actual behaviour of the network and slices than can functional testing, which is run for a short period.
So, the new extension builds on the earlier integration of functional testing at the initiation of a slice to extend to the entire lifecycle, as the synthetic sessions provide data from the live network that can be used to provide real-time data for service optimisation and to ensure that it delivers, according to the specified performance targets and SLA between provider and customer.
That’s the difference that active monitoring brings – it extends assurance into the live network, providing insights into the actual experience delivered to UEs. This is the first time that such active monitoring has been introduced for a multi-vendor network in the context of private networks with dynamic, real-time slicing.
The results of the active monitoring can be accessed by authorized stakeholders. This means that the customer of the network, as well as vendors that have contributed solutions, and the operator can observe performance and track metrics that matter to their roles, providing a window into the operations, in real-time and with historic data for review.
[1] Airbus, Airolit, Cumucore, Druid Software, Emblasoft, ENEA, i2i Systems, Intel, Nokia, Oracle Communications, Red Hat, and University of Oslo